- Общестроительное проектирование Открыть/закрыть
- CAD и Офис Открыть/закрыть
-
Среды общих данных
Открыть/закрыть
-
Среды общих данных
-
SIGNAL DASHBOARD
-
АДЕПТ:СЭД
-
LITEBIM Documents
-
S Info
-
Экзон
-
Sodis Docs
-
Pilot-BIM
-
Lement Pro
-
BIMdisk
-
Экзон.ПИР
-
Vitro-CAD
-
Pilot-FLY
-
BIMIT
-
Cerebro
-
NS Project
-
СУИД НЕОСИНТЕЗ
-
ИНГИПРО
-
ReClouds
-
G-Tech
-
IRMA
-
СОД Sarex
-
КАПСТРОЙ
-
BIMeister Flow
-
Family Manager
-
Project Point. ИТДО
-
BIMAR SYSTEM. ПРОИЗВОДСТВО
-
BIMAR SYSTEM. СКЛАД
-
BIMAR SYSTEM. ЛОГИСТИКА
-
Project Point. Среда общих данных
-
SIGNAL DOCS
-
cGIS Pro
-
NovoBIM
-
MacroCRM
-
Pilot-ICE Enterprise
-
TDMS Фарватер
-
LITEBIM Archive
-
nano360
-
Pragmacore
-
Клевер
-
Inspark.Warehouse
-
Inspark.IoT Platform
-
Inspark.Edge
-
СУИД «Плант-Навигатор»
-
СТАКСЕЛЬ
-
ПИРон
-
RSNBIM
-
Appius-PLM Технический документооборот
-
-
Среды общих данных
- Предпроект и визуализация Открыть/закрыть
- Изыскания Открыть/закрыть
- Инфраструктурное проектирование Открыть/закрыть
- Общие и специальные разделы Открыть/закрыть
- Сметная документация Открыть/закрыть
- Строительство Открыть/закрыть
- Эксплуатация зданий сооружений Открыть/закрыть
- Инновационные технологии Открыть/закрыть
- Главная
- Каталог
- Программные решения
- Строительство
- Комплексное решение
- Экзон.Аналитика
Экзон.Аналитика
Экзон.Аналитика
- Мобильное приложение Да
- WEB-интерфейс Да
- Тип развертывания SaaS
- Операционная система Windows
- Лицензии Временные
- АPI Закрытый
Информация взята из открытых источников
- Этапы
- Строительство
- Для кого
- Заказчики, проектировщики, подрядчик, стройконтроль
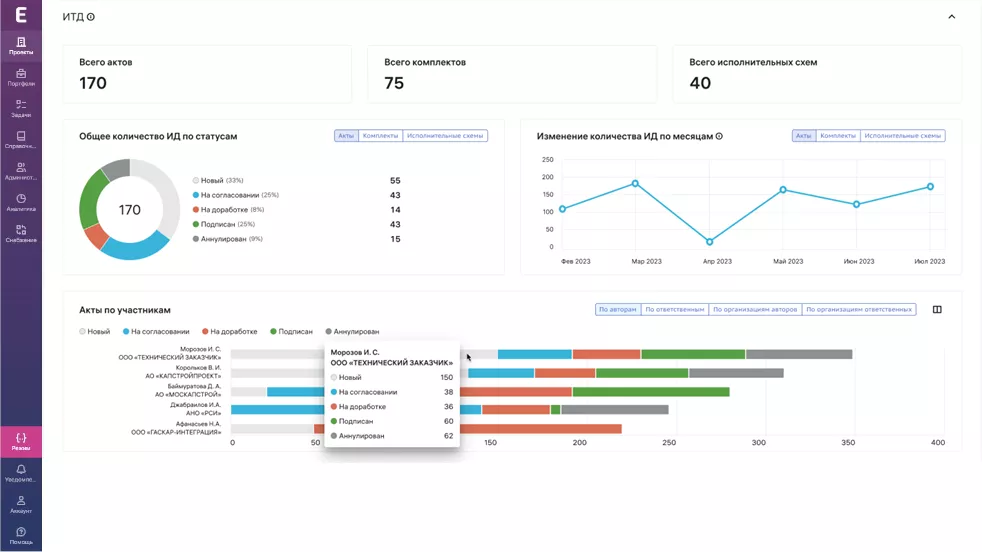
Какие задачи решает Экзон.Аналитика
отслеживание прогресса и отклонений по общей стоимости
мониторинг статусной модели контрольных точек
анализ динамики оплат по КС-2 и КС-3
отображение динамики инспекций и замечаний
учёт и статусная модель исполнительной документации; общая аналитика ПД/РД
Похожие продукты
МонСтр - мониторинг строительства
ЦДС-ТЕХ
Облачное решение для контроля за строительством и эксплуатацией объектов. Экономит время инженера строительного контроля, облегчает работу руководителям и приносит пользу собственникам
PlantLinker
ПлантЛинкер
Программный продукт для проектирования и 3D‑моделирования промышленных объектов и сложных технологических установок непрерывного производственного цикла
Assistant Build
НЕФТЕХИМИНЖИНИРИНГ
Комплексная программа для автоматизации управления строительством в рамках единой цифровой платформы
Appius-PLM ТДО. Модуль ЖАН
ООО «АППИУС-ЦР»
Модуль системы Appius-PLM ТДО для ведения журнала авторского надзора в электронном виде
Отзывы
Будь первым — оставь свой отзыв!
Поделитесь своим мнением о продукте и помогите другим пользователям сделать выбор
Войдите или зарегистрируйтесь, чтобы оставить отзывЗапросить демоверсию
Заполните форму и получите демоверсию
Скачать бесплатный плагин
Заполните форму и получите ссылку для скачивания
Оставить заявку
Заполните форму, и мы свяжемся с Вами в ближайшее время.
Связаться со специалистом
Заполните форму, и мы свяжемся с Вами в ближайшее время.
Узнать стоимость
Заполните форму, и мы свяжемся с Вами в ближайшее время.